Cloudwatch 대쉬보드 생성
순서: aws cloudwatch 서비스 접속-> 대쉬보드 탭-> 대쉬보드 생성 클릭-> 위젯 추가->metrics정보 출력 확인
- 행 위젯 생성
대시보드 생성 페이지에서 우상단 위젯추가 버튼-> 행 위젯 추가-> 지표 클릭 후 아래 그림처럼 namespace 목록이 출력됨.

- 본인이 원하는 namespace의 metric 정보를 설정

- y축의 퍼센트 수치를 0~100처럼 변경하고 싶으면 옵션 탭-> Left Y axis에서 레이블에 percent입력 후 최소/최대 수치 조정-> 단위 표시해제 후 위젯 생성→ percent로 표현되지 않는 metric 정보를 percent로 그래프에 표현하고 싶을 때 반드시 설정함.

- 참고) disk 정보의 경우 window 서버는 linux서버와 달리 storage의 사용량 정보는 없기 때문에 사용량 정보로 변환하고 싶을 시 "수학 추가" 탭을 통해 아래처럼 식을 조정해야함. METRICS()는 해당 디멘션의 모든 지표들을 나타내고, METRICS(m1)은 m1만을 의미함. 아래 그림의 경우 metric이 하나 이므로 두 표현 모두 같은 의미를 지님.

- 경보 위젯 생성
- 대쉬보드 창에서 본인이 설정한 경보의 정보를 이용하여 다음과 같이 구성할 수 있음.

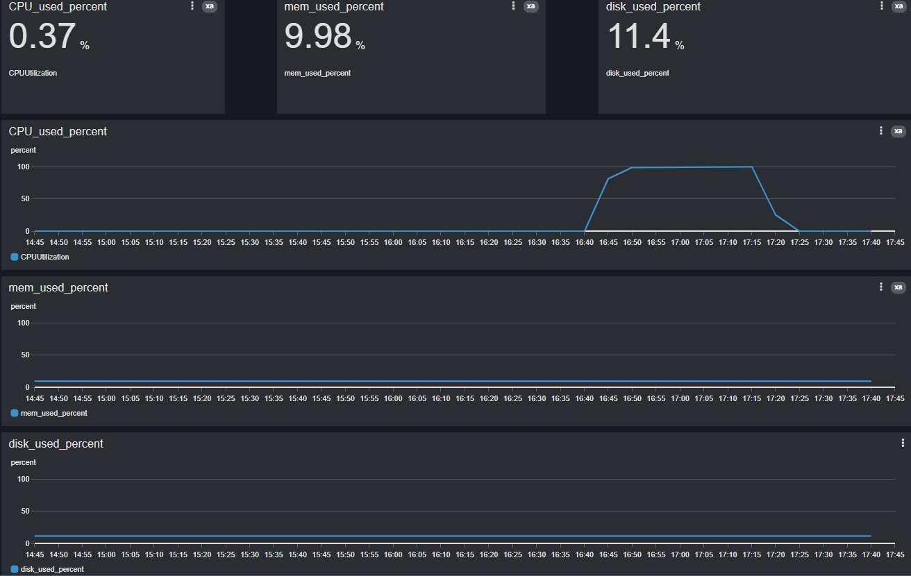
- 번호 위젯 생성
- 번호 위젯은 이전에 생성한 행 그래프를 수치화된 텍스트로 표현함.

m1: c드라이브의 free_space
m2: d드라이브의 free_space
e1: 잔여 공간이 아닌 사용량을 사용하기 위해 새로 생성한 지표
- 행/번호 위젯 생성 완료

- 외부 공유설정
- 생성한 대시보드를 외부에서 참조할 수 있는 기능으로, public url을 통해 누구나 접근할 수 있음.
cloudwatch 대시보드 탭에서 대시보드 선택-> 대시보드 공유 클릭-> "대시보드를 공개적으로 공유" 클릭-> "정책 수락 및 공유 가능한 링크 생성" 클릭-> 설정 완료 후 대시보드 생성 페이지에서 상단에 주소 링크가 보임. 이 링크를 통해 외부에서 그래프를 모니터링 할 수 있음. 링크 주소를 복사 하여 접속하면 그래프를 볼 수 있지만 읽기 권한만 제공됨.
- 생성한 대시보드를 외부에서 참조할 수 있는 기능으로, public url을 통해 누구나 접근할 수 있음.

- 텍스트 위젯 생성
- 텍스트 위젯은 aws의 마크다운 언어로 위젯을 자유롭게 구성할 수 있지만 aws에서 지원하는 markdown 문법은 매우 한정됨.(사용 지양 추천)

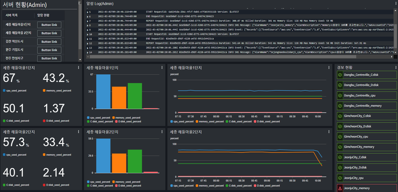
- 서버 대시보드 구현상태

- 다양한 위젯을 구성한 대시보드

Reference
https://docs.aws.amazon.com/ko_kr/awsconsolehelpdocs/latest/gsg/aws-markdown.html
https://docs.aws.amazon.com/AmazonCloudWatch/latest/monitoring/create-and-work-with-widgets.html
'AWS' 카테고리의 다른 글
| AWS SDK를 이용하여 cloudwatch 활용하기 (0) | 2022.05.11 |
|---|---|
| AWS Cloudwatch 알람 설정 (0) | 2022.03.08 |
| AWS Cloudwatch 설치 및 동작 (0) | 2022.03.08 |
| AWS EC2인스턴스를 로컬 CMD창에서 ssh로 접근하기 (0) | 2021.06.05 |
| AWS EC2 인스턴스와 로컬 간 파일 전송하기(FileZilla) (0) | 2021.06.05 |